
當今使用的許多PCB布局和布線指南,即使是針對中等速度的信號和設備,也是為了確保信號完整性。如果您是PCB設計的新手,而且您從未遇到過信號完整性問題,那么在設計中確保信號完整性的概念可能顯得很深奧。現代PCB可能會遇到許多問題,這些問題可以通過一些簡單的布局實踐來解決或預防。信號完整性實踐的重點是識別和修復PCB布局布線中的這些問題,從而使數字或模擬信號在傳播過程中不會失真,并且能夠在互連的過程中得到恢復。
在本指南中,我們將簡要概述PCB布局布線中可能出現的一些信號完整性問題,以及一些有助于解決這些問題的基本解決方案。在設計階段的早期實施部分基本實踐,要確保電路板布線后的信號完整性就會容易得多。
信號完整性基礎知識
從最簡單的意義上講,將信號完整性實踐實施到PCB布局和布線中的目的是確保信號在從驅動器元件傳輸到接收器時不會降級。換句話說,我們要確保出現在互連末端的信號與互連開始時注入的信號匹配。雖然信號永遠不會真正經歷無失真,但一些基本實踐可以幫助盡可能地減少任何潛在的信號失真,以便接收器元件始終記錄正確的信號。
某些標準設計實踐有助于確保這一點,這些實踐始于原理圖輸入和層堆棧設計。事實上,許多信號完整性、電源完整性和EMI/EMC問題都可以通過適當的疊層設計和電源、接地和布線的層分配來解決。其他簡單的解決方案包括適當的電容器選擇、阻抗計算以及了解單端走線與差分走線的限制。
什么時候應該擔心信號完整性?
從技術上講,任何設計都會有一些信號完整性問題,但它們一般不會干擾產品的功能或產生過多的噪聲,除非您處理高速數字信號或高頻模擬設計。在這些情況下,需要考慮多個問題:
- 精確的阻抗計算,防止信號反射
- 長距離互連傳播過程中的損耗和色散
- 快速切換數字信號引起的串擾音
- 輻射損失過大,在EMC測試中可能表現為強烈噪音
- 由于電感過大(接地反彈),數字信號中的過沖和下沖
- 通過寄生效應耦合高頻信號
- 光纖編織導致的偏斜和諧振信號損失
- 隨機邊緣過渡波動或SI/PI/EMI問題造成的抖動
- 沿互連長度的銅粗糙度造成的額外損耗
在高頻下工作或在高速數字電路板中使用更快的開關速度運行時,這些問題更難解決。但是,為確保設計不會因這些問題而失敗,可以實施一些簡單的設計步驟來確保信號完整性。
從疊層開始
確保信號完整性的一個主要部分是明確定義接地并在布線期間將接地保持在重要走線附近。正確設計的疊層、電源和接地層的選擇以及信號層的指定將有助于解決大多數EMI和信號完整性問題。如果疊層設計得當,還會對電源完整性產生重要而有益的影響。
下圖所示為涉及交替信號、電源和接地層的典型布置示例。在本例中,該設計使用與信號層相鄰的接地層來提供屏蔽、低阻抗返回路徑以及定義受控阻抗線(帶狀線或微帶線)的能力。提供具備明確定義的跡線阻抗的低阻抗返回路徑以及近地信號有助于防止反射,減少EMI的輻射和接收,并提供對不同層上信號的屏蔽。

將信號層與GND相鄰放置可實現受控的阻抗走線設計和布線,以支持高速和高頻信號。內層可添加更多交替Sig/GND對,以支持更多高速和高頻運行的網絡
眾所周知,微帶線、帶狀線或共面布置的層厚會影響數字或模擬信號的損耗。明智地選擇需要支持高速/高頻信號的信號層中的電介質厚度可以解決上述損耗的一個方面。此外,為外露走線選擇合適的材料和電鍍材料可以降低高頻損耗,例如在需要精確信號完整性的毫米波設計中??傊?,這些步驟有助于確保信號在路由到互連末端時經歷低損耗。
阻抗和布線的重要性
確定疊層并放置重要元件后,通過布線走線完成布局布線。數字接口和高頻仿真信號中使用的信號標準將規定應遵守的阻抗要求,以確保信號的完整性并防止高速通道中出現問題。在布線過程中,需要特別注意PCB上走線的一些重要幾何特性:
- 單端和差分阻抗
- 差分對的一致間距和長度匹配公差
- 使用接地過孔和均勻平面,確保整個布線的返回路徑狹小
- 盡可能減少高頻下的過孔過渡和過多彎曲(10 GHz)
- 在最高速度/頻率布線上移除過孔短截線
前兩點的設計是為了確保布線上阻抗不偏離相關信號標準中規定的設計值。第三點確保高速/高頻信號產生的返回電流具有低電感,以解決EMI和噪聲耦合。最后兩點解決了消除布線上任何阻抗不連續處的損耗和反射的需求。連接器和過孔等元件的輸入阻抗可能會偏離所需的阻抗值,因此使用設計規則以幫助確保在設計中滿足這些目標。

以布線限制為例,應在差分對中強制執行長度匹配,以確保在設計中盡可能抑制共模噪聲
PCB設計軟件中的布線工具可以接受您的布線要求并將其編碼為設計規則,以幫助確保滿足阻抗、間距、過孔數和返回路徑目標。應用背鉆代表了對信號完整性的成本權衡,因此應該只有在無法實施某些替代布線方案以消除背鉆需要的情況下,僅應用于最快的數字信號??傊?,這些措施可以解決反射引起的問題,例如眼圖中的符號間干擾和不匹配傳輸線上的駐波。
識別信號完整性問題
信號完整性問題需要在仿真或測量中識別。理想情況下,應在設計過程中執行仿真,以幫助在創建原型之前識別任何信號完整性問題。一種常見的實踐是為設計創建測試板,以便在將設計投入大批量生產之前執行測量。無論您計劃如何識別信號完整性問題,都應該在將設計擴展到大批量生產之前完成這些任務。
布線期間的仿真
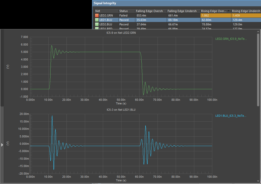
在設計階段,一些更先進的ECAD軟件包可以用于在一些簡單的仿真中識別信號完整性問題??梢砸黄饒绦械膬蓚€標準仿真是串擾波形計算和振鈴/反射波形。兩種仿真都需要為PCB布局布線中的驅動元件定義邏輯系列,您可以在數據表中找到。這些仿真非常清楚地顯示了互連之間的端接和間距的有效性,請參閱下文的互連瞬態響應。

串擾波形計算和反射波形計算可以在創建設計時執行,以確?;ミB性能符合所需標準
在布線過程中需要檢查的其他要點包括:
- 過沖和下沖
- 切換期間的上升時間/下降時間
- 并行總線和差分對中的偏差
- 返回路徑連續性
可以使用針對PCB設計的高級ECAD軟件包中的在線仿真工具檢查這些點。設計完成布線后,應用內仿真工具可以計算這些點,以確保每個互連上的信號都在噪聲容限內,并在接收元件處觀察到具備所需的響應。通過在設計過程中及早識別這些問題,可以盡早解決許多信號完整性問題,理想情況下還可以消除復雜且耗時的重新設計。
信號完整性測試
盡管可以執行多項測試來評估信號完整性,但對數字設計而言最重要的兩項測試是使用矢量網絡分析儀(VNA)進行的S參數測量,以及使用標準測試比特流進行的眼圖測試。S參數測量的時域對應的是時域反射計測量,它需要特殊儀器為互連或受測設備提供脈沖。雖然眼圖和誤碼率計算通常使用示波器執行,但某些VNA可以生成眼圖。

眼圖(左)和S參數(右)
眼圖測量和提取的誤碼率對于評估數字通道至關重要。它們提供一種總合測量,可以量化抖動、信號反射引起的ISI、損耗以及通過均衡進行補償的需要??梢詮倪@些測量中識別設計的一些簡單變化,并且可以將提取的信號完整性指標與其他仿真或計算進行比較。
S參數,以及其他網絡參數的仿真或測量,都是在頻域中進行的。它們允許在最大可能的數據速率、傳輸頻率、損耗或由于阻抗不匹配引起的反射方面認證設計。對于長互連,更重要的量是S21或插入損耗,因為這些通道主要由電介質、銅和輻射損耗決定。在短通道中,更重要的量是S11或回波損耗,因為在短到中等長度的通道中可能存在強烈的反射和共振。
針對SI、PI和EMI/EMC進行更復雜的仿真
一旦布局布線完成,并準備就緒,就應該首先通過更高級的仿真工具執行設計,該工具可以查看整個系統,而非只查看單個互連。這些仿真包從已完成的PCB布局布線中獲取數據,并直接根據麥克斯韋方程計算電磁場。標準機械文件格式(IDX)和專業仿真數據文件格式可用于將設計數據導入外部仿真程序,從而在原型設計和生產之前識別EMI/EMC、PI和系統級SI問題。
當您使用Altium Designer?的全套PCB布局工具集時,PCB布線會更加輕松。Altium Designer中的集成設計規則引擎會在您放置走線時自動檢查您的布線,讓您在完成電路板之前發現并解決錯誤。每位Altium Designer用戶均可訪問Altium 365?中的專屬工作空間,項目、元件數據、制造數據和其他任何項目文件均可存放在此,并與合作者共享。
(文章來源公眾號:Altium)
+++++++++++++++++++++++++++++++++++++++++++++++++++++++++++++++++++++++++++++++++++++++++++
關于億道電子
上海億道電子技術有限公司是國內資深的研發工具軟件提供商,公司成立于2009年,面向中國廣大的制造業客戶提供研發、設計、管理過程中使用的各種軟件開發工具,致力于幫助客戶提高研發管理效率、縮短產品設計周期,提升產品可靠性。
十多年來,先后與ARM、Altium、Ansys、QT、Green Hills、Minitab、EPLAN、QA Systems、OpenText、Visu-IT、HighTec、PLS、Ashling、MSC Software、Autodesk、Source Insight、IncrediBuild、Lauterbach、Adobe、Testplant、TeamEDA等多家全球知名公司建立戰略合作伙伴關系,并作為他們在中國區的主要分銷合作伙伴服務了數千家中國本土客戶,為客戶提供從芯片級開發工具、EDA設計工具、軟件編譯以及測試工具、結構設計工具、仿真工具、電氣設計工具、以及嵌入式GUI工具等等。億道電子憑借多年的經驗積累,真正的幫助客戶實現了讓研發更簡單、更可靠、更高效的目標。

歡迎關注“億道電子”公眾號
了解更多研發工具軟件知識

首頁 > 新聞資訊
